At Adensis, we provide advanced automation solutions in PLC and SCADA systems. Specializing in process automation, real-time data acquisition, and remote monitoring, we optimize manufacturing processes, water treatment plants, and industrial machinery. Our expertise covers the design of control and monitoring systems, as well as the production of main distribution panels (MDPs) and motor control centers (MCCs). With innovative and reliable solutions, we help industries operate smarter and more efficiently.
"At Adensis Automation, we breathe life into your electrical projects with innovative automation solutions."
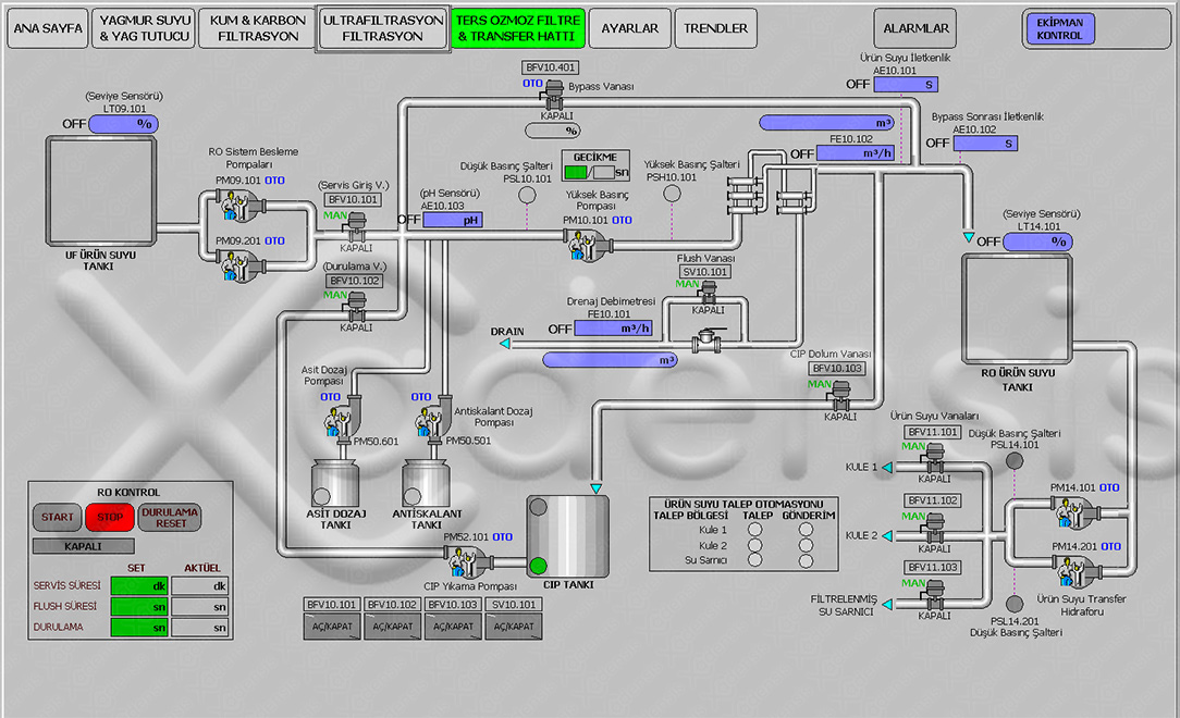
With over 15 years of experience in industrial automation engineering, Adensis optimizes automation processes using PLC and SCADA systems. We have extensive experience programming PLC and SCADA systems from leading brands such as Siemens, Schneider, Emerson, and Intouch. We develop customized programs for critical applications such as wastewater treatment plants, drinking water treatment plants, production machinery, and factory processes. Our SCADA systems enable remote monitoring and control, while PLC solutions automate and streamline your processes. Each project focuses on maximizing efficiency, reliability, and system integration. To explore the projects completed by one of the founders of Adensis, Hakan Demirezen, throughout his career, visit the project portfolio at Hakan Demirezen
We specialize in the design and assembly of Motor Control Centers (MCC), PLC Panels, compensation panels, and Main Distribution Panels (MDP). Our team delivers high-quality electrical panels that optimize the distribution and control of electrical systems in industrial facilities. We provide customized solutions tailored to the specific needs of our clients, ensuring reliability and performance in every project. All panels are assembled in strict compliance with safety standards, enhancing operational efficiency and minimizing system downtimes.
At Adensis Automation, we provide comprehensive electrical system design services, including panel drawings and engineering solutions for both existing and newly planned projects.
We provide professional on-site cabling and electrical connections for industrial facilities. Our services include wiring and integrating various types of sensors, motors, and electrical components, such as AC/DC motors, servo motors, proximity sensors, pressure sensors, and temperature sensors. We ensure precise installation and seamless system integration for optimal performance.
At Adensis Automation, we take pride in our extensive experience and successful projects across various industrial sectors. Below are some of the notable projects we have completed, demonstrating our expertise in automation solutions, electrical system design, and integration:
Salihli Organized Industrial Zone Wastewater Disposal Facility Project
Motor Control Centers (MCC), PLC Panels, compensation panels, and Main Distribution Panels (MDP)
Siemens Wincc, Schneider Citect, Clear, Machine Scada Expert, Intouch Projects
Siemens, Schneider, GE, Emerson etc. PLC Programming.
Our services include wiring and integrating various types of sensors, motors, and electrical components.
We specialize in automation and electrical system solutions across various industries. Explore our gallery to see some of our completed projects, showcasing our expertise in automation, system design, and integration.
Have a project in mind? Need expert advice on automation and electrical systems? We’re here to help!